Webinar Recap: Achieving Business Value Through Freshservice Incident Management Powered by Freddy AI
In this saasgenie webinar, we addressed a critical question facing IT leaders today: Is your current ITSM investment justifiable with respect to value?
The session, led by Robert Romario (Principal Solution Architect, saasgenie) and Deepika V (Strategic Growth, saasgenie), explored how organizations can transform their IT service management approach and achieve measurable business value through Freshservice incident management powered by Freddy AI.
Many teams are stuck in firefighting mode, handling 500 to 8,000+ tickets. They lose 40-60% of their time to repetitive incidents and manual triaging. To solve this, organizations need AI-powered solutions that deliver tangible ROI and an improved employee experience. This comprehensive demo showcased how Freshservice incident management transforms traditional reactive approaches into proactive, predictive workflows.

This comprehensive demo showcased how Freshservice incident management transforms traditional reactive approaches into proactive, predictive workflows.
Top Takeaways

1. AI-Powered Self-Service Reduces Ticket Volume and Improves Employee Experience
Freshservice incident management leverages Freddy AI to provide intelligent self-service capabilities across multiple channels. The AI bot understands user intent and provides relevant solution articles before tickets are created, significantly reducing support volume.
AI bot suggests solution articles based on user queries across web portals, MS Teams, and email
Employees can resolve issues independently without creating tickets
System learns from user feedback to improve solution accuracy over time
Seamless integration with Microsoft Teams keeps employees in their preferred workflow

2. Intelligent Ticket Routing and Auto-Resolution Saves Agent Time
Freddy AI transforms how support agents handle Freshservice incident management by providing intelligent assistance throughout the resolution process. The system automatically categorizes, prioritizes, and suggests resolutions based on historical data.
AI copilot suggests similar tickets and proven resolution steps
One-click resolution generation based on the knowledge base and historical tickets
Automatic categorization and prioritization based on learned patterns
Integration capabilities with Azure, CRM, and other enterprise applications

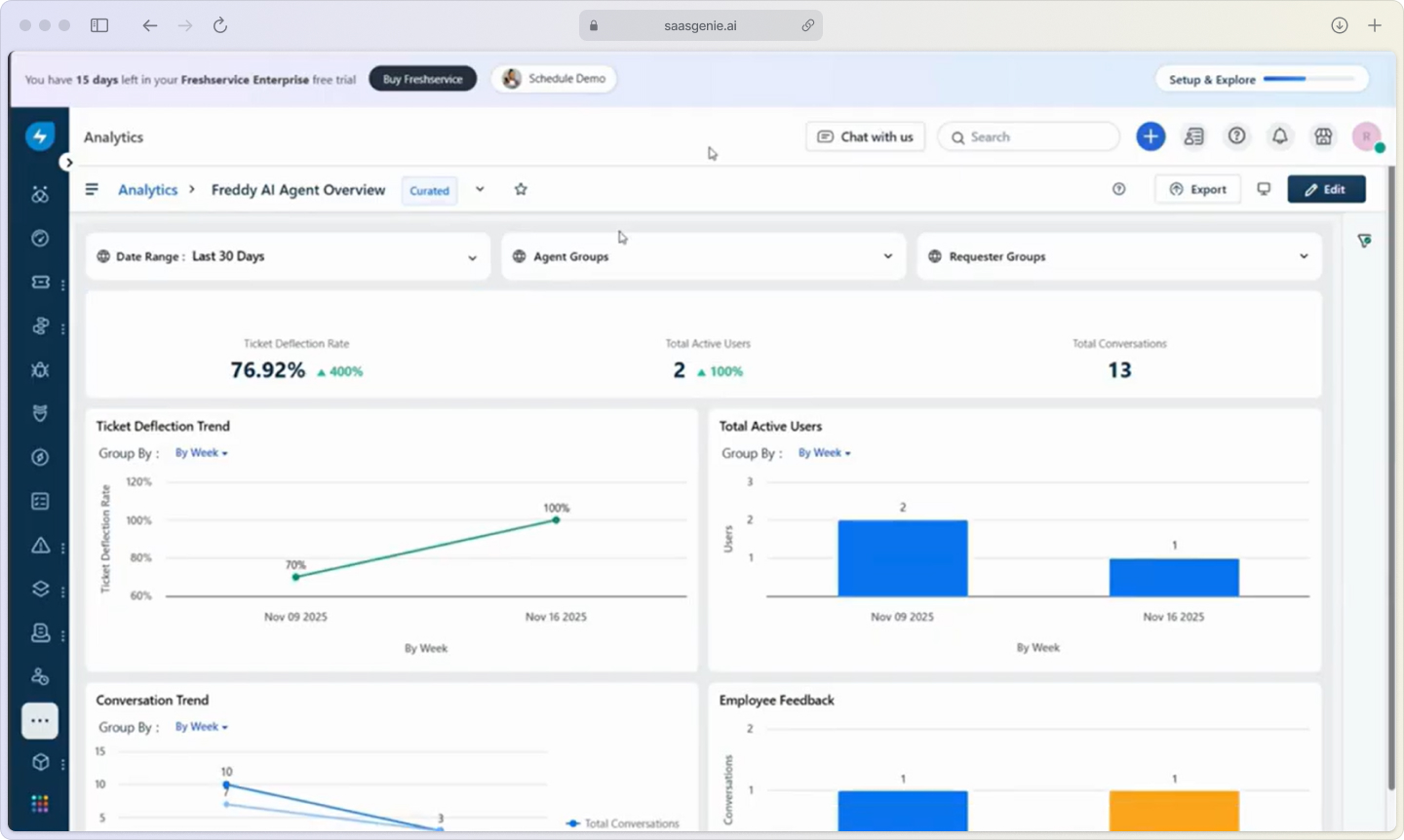
3. Proactive Analytics Identify Performance Anomalies and Improvement Opportunities
Freshservice incident management includes AI-powered insights that help leaders understand service desk performance and identify areas for improvement. The system proactively monitors operations and surfaces actionable recommendations.
Auto-generated cards highlight SLA anomalies and performance issues
Detailed reporting on AI deflection rates and agent productivity gains
Trend analysis showing resolution time improvements and SLA adherence
Comprehensive metrics on employee satisfaction and first contact resolution

Key Workflows Demonstrated

Employee Self-Service Workflow
The webinar demonstrated how employees can resolve issues across multiple touchpoints without creating tickets:
Web Portal Interaction: Employee searches for access to the shared drive, AI suggests relevant solution articles
MS Teams Integration: Password reset requests handled through conversational AI within the Teams interface
Email Response: AI automatically responds to service desk emails with relevant troubleshooting steps
Satisfaction Surveys: Feedback collection happens seamlessly within the same interface

Agent Productivity Enhancement Workflow
Support agents benefit from AI assistance throughout the Freshservice incident management process:
Ticket Assignment: AI suggests appropriate groups and priority levels based on ticket content
Resolution Assistance: Copilot identifies similar resolved tickets and suggests proven solutions
One-Click Responses: AI generates complete resolution steps from the knowledge base and historical data
Continuous Learning: The system improves suggestions based on agent actions and outcomes

Leadership Visibility and Optimization Workflow
IT leaders gain comprehensive insights into service desk performance and AI impact:
Anomaly Detection: The system identifies unusual patterns in SLA performance or ticket volume
Performance Metrics: Detailed reporting on ticket deflection, resolution times, and agent productivity
Trend Analysis: Historical data shows improvement patterns and areas needing attention
Action Planning: AI insights guide decisions on knowledge base improvements and process optimization

Real-World Impact and Results
The webinar showcased actual performance data from a Freshservice incident management implementation, demonstrating measurable improvements:
Resolution Time Trends: Steady improvement in average resolution times from February through November
SLA Adherence: Significant increase in tickets resolved within SLA parameters
First Contact Resolution: Improvement from 40% to over 60% through enhanced knowledge base and AI assistance
Agent Productivity: 30+ seconds saved per ticket through AI-generated responses

The data revealed how AI components directly impact key performance indicators, with heavy usage of AI features correlating with improved resolution times and SLA compliance.
Implementation Best Practices
Maximize AI Deflection Opportunities
Organizations should implement AI assistance across all customer touchpoints to maximize ticket deflection:
Deploy AI bots on web portals, email, and collaboration platforms
Create comprehensive solution articles that AI can reference
Monitor deflection rates and continuously improve knowledge base content
Ensure consistent experience across all channels

Optimize Agent Workflows
Support teams can leverage AI copilot features to improve efficiency and consistency:
Enable automatic categorization and prioritization to reduce manual effort
Use AI-suggested resolutions to maintain quality while increasing speed
Implement workflow automation for common request types
Track agent productivity metrics to identify additional optimization opportunities

Establish Continuous Improvement Processes
Leadership should use AI insights to drive ongoing service desk optimization:
Monitor anomaly detection alerts for proactive issue identification
Review performance trends to identify successful improvement initiatives
Use satisfaction surveys and feedback to guide knowledge base enhancements
Implement controlled experiments to test new AI features and workflows

Transforming ITSM with AI-Powered Incident Management
Freshservice incident management powered by Freddy AI represents a fundamental shift from reactive to proactive IT service delivery. By implementing intelligent self-service, automated ticket handling, and comprehensive analytics, organizations can achieve significant improvements in both operational efficiency and employee satisfaction.
The key to success lies in embracing AI as a comprehensive solution that touches every aspect of the incident management process, from initial user contact through final resolution and continuous improvement. Organizations that implement these AI-powered workflows position themselves to deliver exceptional service experiences while optimizing resource utilization and demonstrating clear business value.
Ready to transform your incident management process? Explore how saasgenie can help you implement and optimize Freshservice with Freddy AI to achieve measurable business results and improved service delivery outcomes.
Tsuutina Nation Police Services
How TTNPS Cut Incident Resolution Times by 90% with saasgenie's Help?

.webp)
